Manual do Morador Syndara

Esta documentação é dirigida a moradores do condomínio. Aqui encontra como aceder à plataforma e que funcionalidades tem à disposição na App e na área web.

Como aceder — Moradores não se registam

Os moradores não se registam sozinhos na Syndara. O acesso é feito por convite do administrador do condomínio (ou da empresa de gestão).

Fluxo típico: O administrador adiciona-o como morador na secção «Gestão de Moradores», associando-o a uma fração. Em seguida, envia-lhe um convite por email. Ao clicar no link do convite, poderá definir a sua palavra-passe e ativar a conta. A partir daí, pode iniciar sessão na App ou no portal web com o seu email e palavra-passe.

O que precisa para aceder:

  • Ter recebido um convite por email do administrador do seu condomínio.
  • Clicar no link do convite e definir uma palavra-passe (ou completar o perfil se solicitado).
  • Depois da ativação, usar o mesmo email e palavra-passe para iniciar sessão na App Syndara ou no site.

Se ainda não recebeu convite, contacte o administrador do seu condomínio ou a empresa de gestão para que o adicionem como morador e enviem o convite.

Dashboard

O Dashboard do morador é o ecrã principal após o login. Reúne num só sítio: o display das suas quotas e situação das quotas, a lista das frações que lhe pertencem, o calendário de eventos com a lista de eventos de hoje e de eventos futuros, e as notícias do condomínio.

Dashboard Morador Web - quotas, propriedades e calendário

Quotas, total a pagar, propriedades e calendário de eventos (Web).

O que o Dashboard inclui:

  • Quotas e situação: Resumo das quotas em atraso (se existirem), total a pagar, e lista de quotas recentes com estado (pendentes, pagas, em atraso) e botão «Pagar» para regularizar. Filtros por Todas / Pendentes / Pagas.
  • Lista das frações que pertencem ao morador: Secção «As minhas propriedades» (ou equivalente) com o condomínio, morada e fração (piso, apartamento, porta). Acesso aos detalhes completos de cada propriedade.
  • Eventos — calendário e listas: Calendário do mês com navegação; lista de eventos de hoje e de eventos futuros; botão «Ver todos os eventos» para aceder à secção completa de Eventos.
  • Notícias do condomínio: Bloco «Últimas notícias» (ou «Últimas Notícias») com as notícias publicadas pelo administrador — data, título, resumo e «Ler mais» / «Ver todas» para ler na íntegra.

O conteúdo do Dashboard é específico do seu perfil de morador e apenas de leitura (exceto ações como pagar quotas). Não inclui ferramentas de administração.

Detalhe das Frações

O morador dispõe de um HUD (resumo) das suas frações: uma vista global e o detalhe de cada fração. Aqui vê quantas frações tem, o estado das quotas (pagas, por pagar, em atraso), tickets e notícias por fração, e acede rapidamente a Quotas, Tickets e Notícias a partir do detalhe de cada uma.

Resumo das Frações Web

Resumo das Frações: totais gerais e detalhe por fração (condomínio, tipo, administradores, quotas, tickets, notícias).

O que o HUD das frações inclui:

  • Web — Resumo das Frações: Cartões de resumo global (número de frações, quotas pagas, por pagar, em atraso, minhas notícias). Para cada fração: identificação (condomínio, apartamento, porta), tipo (residencial), administradores, e mini-cartões por fração com quotas pagas/por pagar/em atraso, tickets, respondidos e minhas notícias.
  • Mobile — Minhas Frações: Lista de frações; cada cartão mostra apartamento e porta, condomínio, tipo (residencial), estado de quotas (pagas / por pagar) e indicador de alerta quando há quotas em atraso. Toque para abrir o detalhe.
  • Mobile — Detalhe da Fração: Cabeçalho com condomínio, fração (apartamento · porta) e tipo. Estado financeiro: cartões Pagas, Por pagar, Em atraso. Atenção necessária: aviso «Existem quotas em atraso» e botão «Ver Quotas». Acesso rápido: atalhos para Quotas (gerir pagamentos e histórico), Tickets (pedidos e ocorrências) e Notícias (avisos e comunicados). Secção Informações: tipo de fração e lista de administradores com contacto.

Este ecrã funciona como painel de controlo por fração: o morador vê de relance a saúde financeira e as interações (tickets, notícias) de cada propriedade e entra nas secções específicas quando precisar.

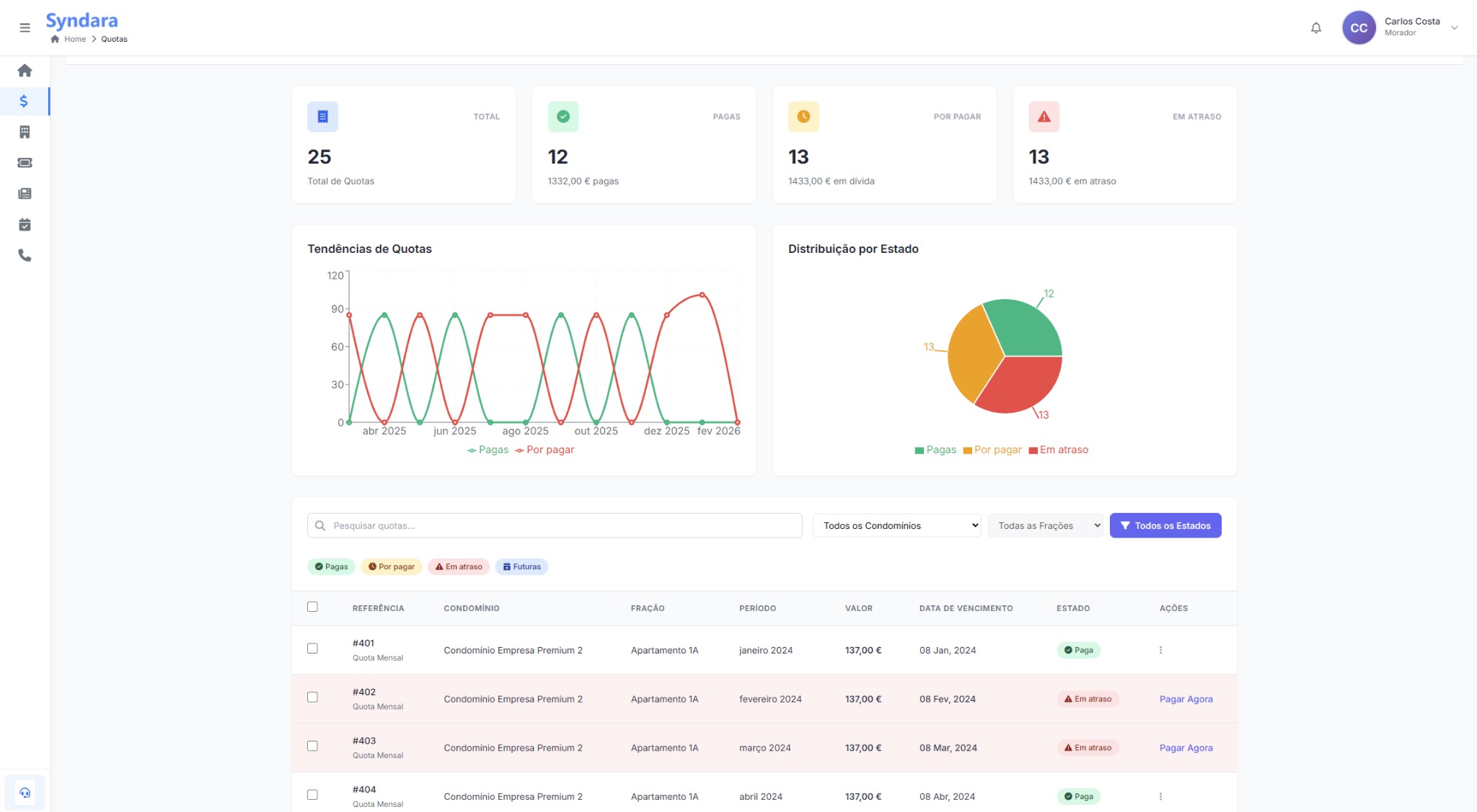
Quotas

Na secção Quotas são listadas todas as quotas que o morador tem, agregadas por cada condomínio onde é dono de frações. O morador vê o resumo por estado (total, pagas, por pagar, em atraso), gráficos e a lista detalhada por referência, condomínio, fração, período, valor e data de vencimento. O pagamento de quotas na aplicação (botão «Pagar» / «Pagar Agora») está previsto para breve em Web e Mobile.

Pagamento — Brevemente
Quotas Morador Web - lista por condomínios e frações

Resumo (Total, Pagas, Por pagar, Em atraso), gráficos e tabela de quotas por condomínio e fração (Web). Pagamento em breve.

Funcionalidades:

  • Lista de todas as quotas: Todas as quotas do morador, nos condomínios onde é dono de frações — com referência, condomínio, fração, período, valor, data de vencimento e estado (Paga, Por pagar, Em atraso). Filtros por condomínio, fração e estado.
  • Resumo e gráficos: Total de quotas, pagas, por pagar e em atraso (valores e quantidades); tendências e distribuição por estado.
  • Pagamento de quotas (Web e Mobile): Botão «Pagar» / «Pagar Agora» para regularizar quotas em atraso — disponível em breve. Até lá, a regularização pode ser feita junto do administrador.
  • Últimos pagamentos / Pagamento livre: Na app, acesso a últimos pagamentos e a pagamento livre (ad-hoc) — em breve.

Gestão de Tickets

Os tickets (bilhetes de suporte) permitem ao morador reportar problemas ou pedidos ao administrador — avarias, limpeza, dúvidas, sugestões — e acompanhar a resposta. Pode criar tickets por condomínio e fração, filtrar por estado (Aberto, Em progresso, Resolvido), ver o detalhe de cada ticket e trocar mensagens diretamente com a administração.

Meus Tickets Web - Criar bilhete

Meus Bilhetes: pesquisa, filtros por condomínio e período, abas por estado (Todos, Abertos, Em progresso, Resolvidos) e modal «Criar Novo Bilhete» com condomínio, fração, título, categoria, descrição e anexos (Web).

O que pode fazer:

  • Meus Bilhetes (Web): Lista de tickets com pesquisa («Buscar bilhetes…»), filtros por «Todos os condomínios» e período («Sempre»), e abas por estado (Todos, Abertos, Em progresso, Resolvidos). Botão «+ Criar» ou «Criar primeiro bilhete» abre o modal de novo bilhete. No modal: selecionar condomínio e fração, título do bilhete, categoria (ex.: Avaria), descrição do problema e anexos opcionais (PNG, JPG, PDF até 10MB); «Submeter Bilhete» ou «Cancelar».
  • Detalhe do ticket (Web): Ao selecionar um ticket na lista, vê o painel de detalhe: número do ticket, data, assunto, estado (ex.: «Aguarde a resposta da administração»), quem reportou, condomínio, local (piso/porta), descrição do problema. Painel «Contactos» à direita com nomes, email e telefone da administração para follow-up.
  • Os Meus Tickets (Mobile): Ecrã «Bilhetes de Suporte» com botão «+» para novo ticket, abas por estado (Todos, Abertos, Em progresso, Resolvidos) e barra «Pesquisar tickets…». Cada bilhete na lista mostra título (ex.: Avaria), condomínio, data/«Agora» e badge de estado (Aberto). Toque para abrir o detalhe.
  • Detalhe e conversa (Mobile): Cabeçalho com título do ticket e condomínio. Estado (ex.: Aberto) em badge. Conversa em formato chat: mensagens com data/hora (ex.: «Hoje às 14:17»), bolha com a descrição do problema. Campo «Escreva a sua resposta…» e botão enviar; as mensagens são enviadas diretamente para a administração.
  • Novo ticket (Mobile): Formulário «Novo Ticket»: selecionar condomínio e fração, categoria (ex.: Limpeza), título (obrigatório, máx. 100 caracteres), conteúdo (obrigatório, máx. 2000 caracteres), anexos opcionais. Botão «Submeter Ticket» para enviar.

Esta ferramenta centraliza a comunicação com o administrador e evita que pedidos se percam em emails ou chamadas.

Notícias

Na secção Notícias e Atualizações o morador mantém-se informado com as últimas notícias e anúncios do condomínio, pode ver as notícias do condomínio (publicadas pela administração), consultar as minhas notícias (as que criou), ver o detalhe de qualquer notícia e criar notícias. As notícias criadas pelo morador ficam em estado Pendente até aprovação do Administrador; depois de aprovadas, passam a estar visíveis em «Todas as Notícias».

Notícias Web

Notícias e Atualizações: abas «Todas as Notícias» e «As Minhas Notícias», pesquisa, filtros (condomínio, ordenar), visualização Grelha/Lista e botão «+ Criar Notícia» (Web).

O que pode fazer:

  • As notícias do condomínio (Web e Mobile): Aba ou filtro «Todas as Notícias» / «Todas» — notícias publicadas no(s) condomínio(s) onde é morador. Pesquisa por título ou conteúdo, filtro por condomínio («Todos os Condomínios»), ordenar (ex.: Mais Recentes), intervalo de datas (Mobile) e repor filtros. Visualização em Grelha ou Lista (Web). Cada cartão mostra badge (ex.: Anúncio), data, título, resumo, condomínio e indicadores (visualizações, gostos).
  • As minhas notícias (Web e Mobile): Aba «As Minhas Notícias» / «As minhas» — notícias que o morador criou. As que ainda não foram aprovadas aparecem com o badge «Pendente» (e.g. «Há menos de 1 hora» ou «Agora»), indicando que estão à espera da aprovação do Administrador. Após aprovação, passam a visíveis em «Todas as Notícias».
  • Ver detalhe de notícias (Web e Mobile): Ao clicar ou tocar numa notícia, abre o detalhe: título, condomínio, data e hora, autor (ou «Autor desconhecido»), conteúdo completo. Na Web, o detalhe aparece num modal «Detalhes da Notícia» com botão «Fechar»; no mobile, ecrã «Detalhes» com o corpo da notícia e badge (ex.: Notícia, Agora).
  • Criar notícias (Web e Mobile): Botão «+ Criar Notícia» (Web) ou botão «+» flutuante (Mobile) abre o formulário. Campos: condomínio (pré-selecionado ou seleção), categoria (Mobile), título (obrigatório, máx. 100 caracteres), conteúdo (obrigatório, máx. 2000 caracteres). Na app pode aparecer o aviso de que a notícia será publicada imediatamente e os condóminos receberão notificação — para o morador, o fluxo habitual é submissão e esperar pela aprovação do Administrador; o estado «Pendente» nas «Minhas Notícias» reflete isso.
  • Aprovação do Administrador: As notícias criadas pelo morador não são publicadas de imediato para todos. Ficam com estado Pendente até o administrador as aprovar. O morador vê-as em «As Minhas Notícias» com o badge «Pendente» até haver decisão.

Assim, o morador consegue ler as notícias do condomínio, submeter as suas e acompanhar o estado (pendente vs. aprovado) até ficarem visíveis para todos.

Eventos

Na secção Calendário de Eventos o morador pode gerir e visualizar todos os eventos do condomínio: ver a vista de calendário mensal, consultar todos os eventos em lista ou grelha com filtros e pesquisa, e abrir o detalhe de cada evento (reuniões, assembleias, votações). Para votações, pode ver o resultado (total de votos, a favor, contra, abstenção) e participar quando o administrador o permitir.

Calendário de Eventos Web

Vista de Calendário: mês/ano, navegação < >, botão Hoje, legenda (Reuniões, Votações) e painel do dia selecionado com eventos agendados (Web).

O que pode fazer:

  • Vista de Calendário (Web e Mobile): Aba «Vista de Calendário» / «Calendário» com calendário mensal (mês e ano, navegação < >, botão «Hoje»). Legenda com tipos de eventos: Reuniões (azul), Votações (roxo). Ao selecionar um dia, o painel à direita (Web) ou a área abaixo (Mobile) mostra os eventos desse dia — ou «Sem eventos para este dia» / «Nenhum evento futuro encontrado» quando não há agendamentos.
  • Todos os Eventos (Web): Aba «Todos os Eventos» com pesquisa («Pesquisar por título ou descrição…»), filtros por data início/fim, condomínio («Todos os Condomínios»), tipo («Todos», Reunião, Votação) e vista em «Lista» ou «Grid». Lista de eventos: cada cartão mostra ícone e tipo (REUNIÃO, VOTAÇÃO), título, descrição, condomínio, moderador (ex.: Maria Santos), data e hora. Para votações, são exibidos total de votos, a favor, contra e abstenção.
  • Detalhe do evento (Web): Ao clicar num evento, abre um modal «Detalhes do Evento»: tipo (REUNIÃO), título, data e hora completas (ex.: Domingo, 8 de Fevereiro de 2026, 19:00–21:00), condomínio, moderador, secção «Descrição» com o texto do evento e botão «Fechar».
  • Gestão de Eventos (Mobile): Abas «Lista» e «Calendário». Em Lista: pesquisa por título ou descrição, filtros Tipo (Todos), Condomínio (Todos), período (Hoje, Futuros, Passados). Lista de cartões com tipo (REUNIÃO, VOTAÇÃO), data/hora, título, descrição e condomínio. Em Calendário: mês com setas, legenda Reuniões/Votações; mensagem «Nenhum evento futuro encontrado» quando aplicável.
  • Detalhes do Evento (Mobile): Ecrã «Detalhes do Evento» com tipo (REUNIÃO), título do evento, secção «Informações» (data e hora, condomínio) e secção «Descrição» com o conteúdo. Navegação com seta para voltar.
  • Votações: O morador não cria nem edita eventos. Para votações criadas pelo administrador (ex.: instalação de painéis solares, pintura de fachadas), pode ver a proposta, votar (a favor, contra, abstenção) quando disponível e consultar os resultados (total, a favor, contra, abstenção) na lista e no detalhe.

O morador utiliza a secção Eventos apenas para consultar o calendário, a lista de eventos e os detalhes, e para participar nas votações que lhe forem disponibilizadas.

Contactos Úteis

A secção Contactos Úteisacesso rápido a contactos importantes e serviços do condomínio, definidos pelo administrador. O morador pode pesquisar e filtrar contactos, ver cada cartão com nome, função (ex.: Administradores), telefone e email, e — na app — abrir o detalhe do contacto para ligar, enviar email, copiar dados, enviar mensagem ou abrir WhatsApp.

Contactos Úteis Web

Contactos Úteis: pesquisa por nome ou notas, filtros (condomínio, categorias), Exportar e cartões com nome, função, telefone, email e condomínio (Web).

O que pode fazer:

  • Contactos Úteis (Web): Título «Acesso rápido a contactos importantes e serviços». Pesquisa «Pesquisar contactos por nome ou notas…», filtros por «Todos os Condomínios» e «Todas as Categorias» (ex.: Administradores, Emergência, Serviços). Botão «Exportar» para descarregar a lista. Cartões de contacto com nome, função (badge, ex.: Administradores), telefone, email e condomínio associado.
  • Lista de contactos (Mobile): Ecrã «Contactos Úteis» com contexto do condomínio. Campo «Pesquisar contacto», filtros por tipo (ex.: «Administradores», «Todas»). Cada cartão mostra nome, badge de categoria, condomínio e botões Ligar e Email para ação direta.
  • Detalhe do contacto (Mobile): Ao tocar num contacto, abre o ecrã de detalhe: avatar com iniciais, nome, badge (ex.: Administradores). Botões principais Ligar e Email. Cartões com Condomínio, Telefone (com ícone copiar) e Email (com ícone copiar). Opções adicionais Enviar Mensagem e WhatsApp para comunicar rapidamente.
  • Categorias típicas: Contactos de emergência (Bombeiros, Polícia), administradores, fornecedores (elevador, limpeza, canalizador, etc.) e outros definidos pelo condomínio. Os filtros permitem encontrar o contacto certo sem procurar em listas em papel.

Ter estes contactos na App ou no portal evita procurar números em listas em papel e facilita a resolução rápida de situações no dia a dia.

Para funcionalidades de administração (registar conta, gerir condomínios, moradores, documentos, etc.), consulte o Manual do Utilizador (Docs Administração).